4.2 Статистика заказов
Внимание
Этот раздел доступен только для аккаунтов с расширенным доступом к личному кабинету. Получить такой доступ можно через личный кабинет: раздел Поддержка → Личный кабинет → Доступ в личный кабинет.
В разделе Статистика находятся все основные показатели:
- Общая статистика
- Статистика по пользователям
- Статистика по акциям
- Статистика по продвижению
- Статистика по программе лояльности
- Статистика по программе Яндекс Плюс
Получить консультацию с анализом показателей ресторана можно у личного менеджера — он доступен с подпиской Бизнес. Подробнее об этом в статье Подписка для ресторанов.
Чтобы узнать статистику, выберите ресторан и период, за который нужно посмотреть данные. В каждом разделе есть общие показатели и сравнительные графики.
Как считаются графики
- Все графики показаны за тот период, который вы выбрали в верхней части страницы.
- Цифра на графиках — это сумма значений за выбранный период, кроме графика с конверсией в заказ: там посчитано среднее.
- Динамика на графиках — это сравнение последнего и первого дня выбранного периода: если в день конца периода значение выше, чем было в начале, график будет зеленым; если ниже — красным; если таким же — серым.
Общая статистика
Какие показатели есть в общей статистике
-
Выручка — сумма чеков всех заказов. Серым обозначены заказы, отмененные по вине ресторана.

-
Количество заказов — выполненных и отмененных с компенсацией ресторану.
-
Средний чек — выручка от всех заказов, разделенная на количество заказов.

Чтобы посмотреть среднее значение по конкретной точке, включите опцию в среднем на точку.

-
Распределение заказов — распределение заказов по дням недели. Чтобы посмотреть распределение по часам, включите опцию в час.

-
Доступность на сервисе — динамика доступности вашего ресторана. Хорошим показателем считается 96% и выше.

Чтобы скачать все данные статистики, нажмите кнопку
.
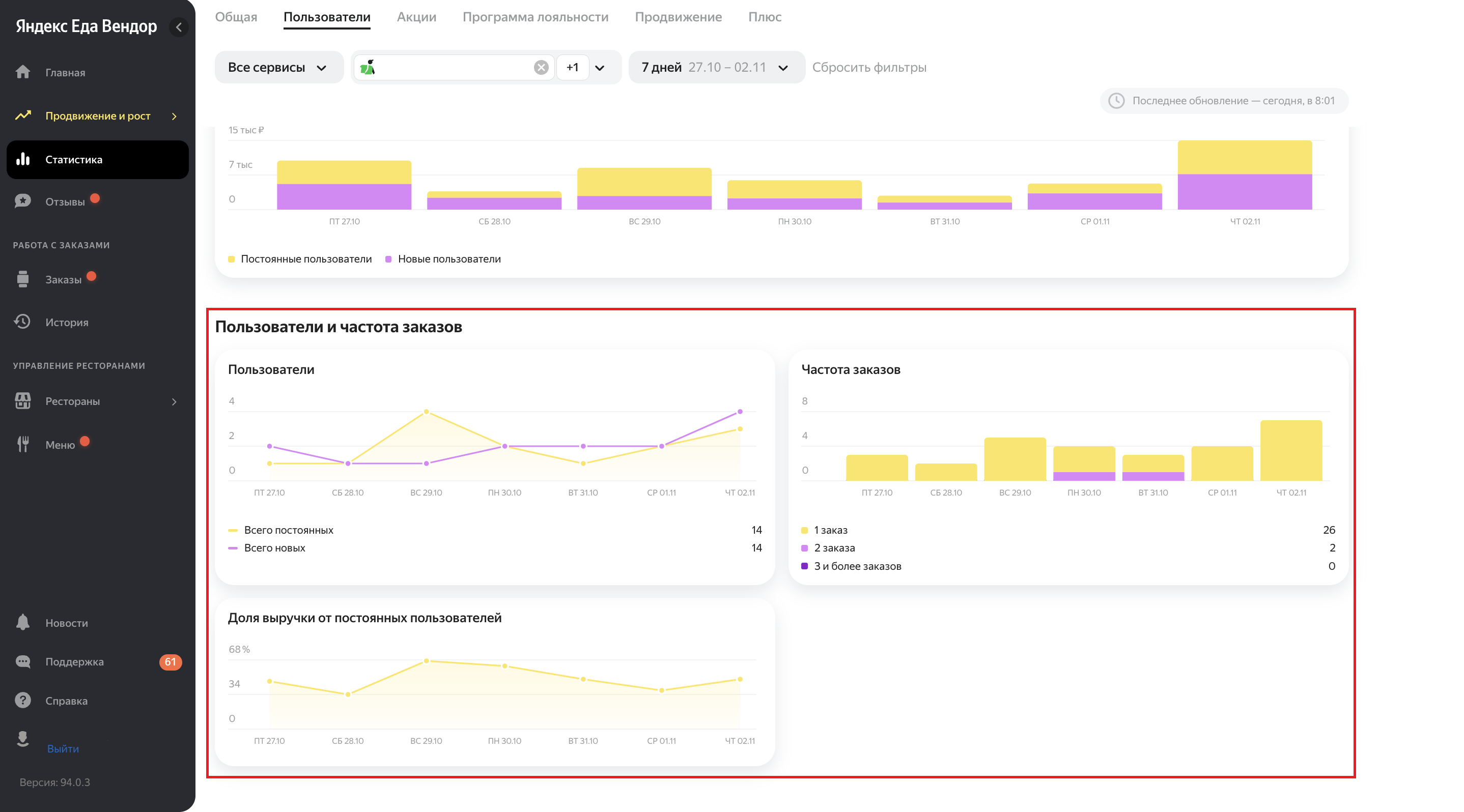
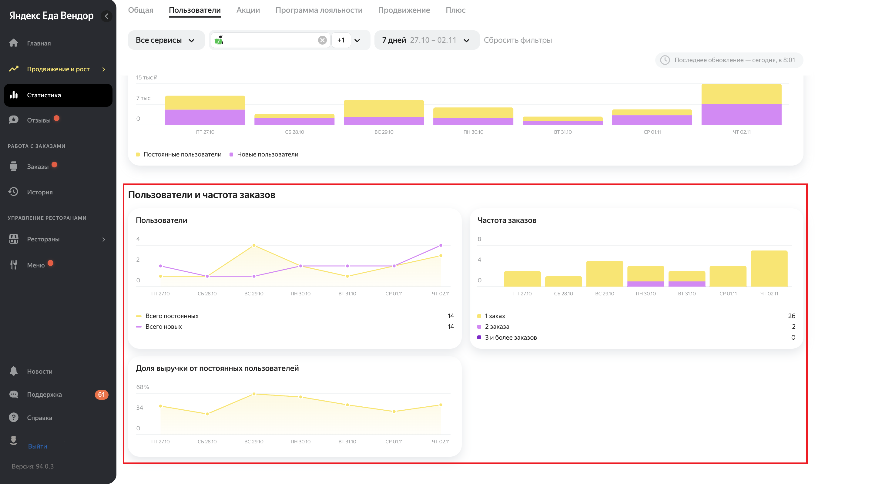
Статистика по пользователям
Какие показатели есть в статистике по пользователям
- Новые пользователи — количество пользователей, которые впервые сделали заказ.
- Постоянные пользователи — количество пользователей, которые уже делали у вас заказы.
- Все пользователи — общее количество пользователей.
- Доля выручки от постоянных — сумма чеков по заказам от постоянных пользователей.
Цифры под показателями показывают изменения относительно прошлого периода. Зеленые означают рост количества пользователей, а красные — снижение.

-
Выручка — сумма чеков всех заказов: от новых и постоянных пользователей.
-
Пользователи — количество постоянных и новых пользователей.
-
Частота заказов — количество пользователей, которые совершили один, два и более заказов.
-
Доля выручки от постоянных пользователей — сумма чеков по заказам от постоянных пользователей.


Статистика по акциям
Какие показатели есть в статистике по акциям
-
Количество заказов по акции — количество пользователей, которые сделали заказ по акции.
-
Средний чек заказов по акции — выручка от заказов по акции, разделенная на количество заказов.
-
Выручка от заказов по акции — сумма чеков всех заказов: выполненных или отмененных с компенсацией ресторану, минус скидка.
-
Новые пользователи — количество пользователей, которые впервые сделали заказ.

-
Выручка — сумма чеков всех заказов: по акции и без.
-
Количество заказов — по всем заказам: по акции и без.
-
Средний чек — по всем заказам: по акции и без.
-
Новые пользователи — количество пользователей, которые впервые сделали заказ: по акции и без.
-
Конверсия — процент пользователей, которые сделали заказ по акции.

Подробнее об акциях рассказываем в этой статье.
Статистика программы лояльности
Чтобы узнать статистику, выберите ресторан и период, за который нужно посмотреть данные.
Какие показатели есть в Статистике
-
Общие показатели по программе лояльности:
-
Пользователей вернулось — пользователи, которые сделали заказ со скидкой по программе лояльности.
-
Заказов по программе — заказы по программе лояльности: выполненные и отмененные с компенсацией ресторану.
-
Средний чек по программе — выручка от всех заказов, разделенная на количество заказов.
-
Выручка от заказов по программе — сумма всех чеков от заказов, которые сделаны пользователями по программе лояльности.

-
-
Сравнительные графики. По ним вы можете сопоставить показатели c программой лояльности и без:
-
Выручка — сумма чеков всех заказов: с программой лояльности и без.
-
Количество заказов — по всем заказам: по программе лояльности и без.
-
Средний чек — по всем заказам: по программе лояльности и без.
-
Пользователей вернулось — пользователи, которые сделали заказ по программе лояльности и без нее.
-
Конверсия — процент пользователей, которые сделали заказ по программе лояльности.

-
Подробнее о программе лояльности рассказываем в этой статье.
Статистика по продвижению
Какие показатели есть в статистике по продвижению
-
Выручка от рекламы — сумма чеков по заказам от пользователей, которые перешли по рекламе и сделали заказ.
-
Затраты на рекламу — сумма всех затрат на продвижение за выбранный период.
-
Заказы за счет продвижения — количество заказов, которые сделаны после клика по рекламе.
-
Новые пользователи — пользователи, которые впервые совершили заказ благодаря рекламе.
-
Доля выигрышей — количество выигрышей в рекламном аукционе, поделенное на количество участий. Выигрыш в аукционе означает, что ресторан отобразится в пользовательском приложении на рекламном месте.

Просмотры, клики, заказы
-
Просмотры — каждое долистывание пользователем до рекламной карточки ресторана в пользовательском приложении.
-
Клики — уникальные клики пользователей по рекламной карточке ресторана.
Считаются клики по рекламной карточке ресторана в выдаче, которые приводят пользователей на страницу меню. Учитываются только клики уникальных пользователей — если один и тот же пользователь кликнет на рекламу несколько раз, засчитается 1 клик.
-
Заказы по рекламе от новых пользователей — количество заказов от пользователей, которые перешли по рекламе и впервые сделали заказ в вашем ресторане.
-
Конверсия в клик — количество кликов по рекламной карточке ресторана, поделенное на количество просмотров рекламной карточки.
-
Конверсия в заказ — количество рекламных заказов, поделенное на количество кликов по рекламной карточке.

Выручка и затраты
-
Выручка от рекламы — сумма чеков по заказам от пользователей, которые перешли по рекламе и сделали заказ.
-
Доля от общей выручки — выручка от рекламы, поделенная на общую выручку ресторана.
-
Затраты — сумма всех затрат на продвижение за выбранный период.
-
ДРР (доля рекламных расходов) — показатель, отражающий отношение рекламных расходов к доходам от этой рекламы.

Пользователи по рекламе
-
Заказы по рекламе от новых пользователей — количество заказов от пользователей, которые перешли по рекламе и впервые сделали заказ.
-
Выручка от новых рекламных заказов — сумма чеков по заказам от пользователей, которые перешли по рекламе и впервые сделали заказ.
-
Выручка по повторным рекламным заказам — сумма всех затрат на продвижение за выбранный период.
Повторные заказы — это количество повторных чеков от пользователей, которые ранее перешли по рекламе и сделали первый заказ. Повторный заказ может быть по рекламе или органическим.

Значки событий на графике статистики
На графиках в разделе Продвижение вы можете увидеть значки событий — они отражают историю изменений продвижения ресторана за последние 6 месяцев.
А еще значки помогут лучше понимать динамику заказов — покажут, как настройки кампании влияют на эффективность продвижения.

Какие значки событий есть в статистике
|
События и как выглядит значок для них |
Название события |
Что означает |
|
Запуск |
Запуск. Создана новая кампания |
Запуск новой кампании, которую вы создали |
|
Запуск |
Запуск кампании. Появляется, когда:
|
|
|
Запуск. Запущена вручную |
Вы сняли кампанию с паузы |
|
|
Пауза |
На паузе. Закончился бюджет |
Кампания потратила недельный бюджет и приостановилась до следующего периода. Можно увеличить бюджет или убрать функцию ограничения, чтобы кампания заработала снова в текущий момент |
|
На паузе. Остановлена вручную |
Вы поставили кампанию на паузу. |
|
|
Ограничение бюджета |
Бюджет установлен |
Вы установили ограничение бюджета для кампании при запуске |
|
Бюджет изменен |
Вы изменили сумму бюджета |
|
|
Бюджет отключен |
Вы отключили функцию ограничения бюджета — кампания будет работать без нее |
|
|
Изменение ставки |
Ставка установлена |
Показывает ставку в новой кампании. Отображается вместе со значком «Запуск. Создана новая кампания» |
|
Ставка изменена |
Вы изменили ставку |
|
|
Удаление |
Кампания удалена |
Вы удалили кампанию |
Подробнее о продвижении рассказываем в этой статье.
Статистика по программе Яндекс Плюс
Какие показатели есть в статистике по Плюсу
-
Выручка от пользователей с Плюсом — сумма всех чеков от заказов, которые сделаны пользователями с подпиской на Яндекс Плюс.
-
Успешные заказы — все заказы от пользователей с подпиской на Яндекс Плюс.
-
Новые пользователи с Плюсом — количество пользователей с подпиской на Яндекс Плюс, которые впервые сделали заказ в вашем ресторане.
-
Частота заказов с Плюсом — количество заказов от пользователей с подпиской на Яндекс Плюс в пересчете на одного пользователя в месяц.

-
Выручка — сумма всех чеков по заказам: с Плюсом и без.
-
Заказы — количество всех заказов: с Плюсом и без.
-
Новые пользователи — количество пользователей, которые впервые сделали заказ в вашем ресторане: с Плюсом и без.
-
Прогноз средней годовой выручки с пользователя — прогноз будущей выручки на одного пользователя, которую он может принести за все время заказов в ресторане. Значения показателя могут меняться. Это связано с новыми данными и изменением статуса пользователей — кто-то подключается к Плюсу, а кто-то перестает пользоваться программой.
-
Частота заказов — количество заказов от пользователей в пересчете на одного пользователя в месяц.

Примечание
Общее количество заказов в статистике может минимально отличаться от общего количества заказов пользователей с Плюсом и без него. Так происходит из-за погрешностей в подсчетах системы — в 1-2% случаев она не относит пользователя к определенной группе.
Подробнее о преимуществах Яндекс Плюса рассказываем в этой статье.
В разделе Главная вы найдете рекомендации, которые помогут увеличить количество заказов. Система анализирует показатели ресторана и предлагает индивидуальные подсказки. Раздел включает несколько блоков:
-
Ключевые показатели в динамике:
- выручка: показывает, сколько денег заработал ресторан;
- средний чек: показывает среднюю сумму заказа;
- количество заказов: показывает общее число доставленных заказов;
- упущенная выгода: показывает стоимость отмененных рестораном заказов.
Каждая метрика отображает данные за выбранный период и их изменение относительно прошлого периода.
-
Показатели качества работы:
- рейтинг ресторана: показывает текущий рейтинг и его изменение за неделю или месяц;
- рейтинг отмен: отражает процент отмененных рестораном заказов;
- доступность на сервисе: показывает, какой процент времени ресторан был доступен для заказов.
-
Аналитика аудитории:
- все пользователи: общее количество пользователей, сделавших заказ;
- новые пользователи: количество пользователей, впервые сделавших заказ;
- доля выручки от постоянных: отношение суммы заказов постоянных пользователей к сумме заказов всех пользователей.
Для более детальной аналитики используйте раздел Статистика.
-
Персональные рекомендации: здесь представлены советы, основанные на метриках ресторана, для увеличения количества заказов.




