Статистика
Внимание
Этот раздел доступен только для аккаунтов с расширенным доступом к личному кабинету. Получить такой доступ можно через личный кабинет: раздел Поддержка → Личный кабинет → Доступ в личный кабинет.
В разделе Статистика находятся все основные показатели:
- Общая статистика
- Статистика по пользователям
- Статистика по акциям
Чтобы узнать статистику, выберите ресторан и период, за который нужно посмотреть данные. В каждом разделе есть общие показатели и сравнительные графики.
Как считаются графики:
- Все графики показаны за тот период, который вы выбрали в верхней части страницы
- Цифра на графиках — это сумма значений за выбранный период, кроме графика с конверсией в заказ: там посчитано среднее
- Динамика на графиках — это сравнение последнего и первого дня выбранного периода: если в день конца периода значение выше, чем было в начале, график будет зеленым; если ниже — красным; если таким же — серым
Общая статистика
Какие показатели есть в общей статистике
-
-
Выручка — сумма чеков всех заказов. Серым обозначены заказы, отмененные по вине ресторана

-
Количество заказов — выполненных и отмененных с компенсацией ресторану
-
Средний чек — выручка от всех заказов, разделенная на количество заказов

-
Чтобы посмотреть среднее значение по конкретной точке, включите опцию в среднем на точку.
-
Распределение заказов — распределение заказов по дням недели. Чтобы посмотреть распределение по часам, включите опцию в час

-
Доступность на сервисе — динамика доступности вашего ресторана. Хорошим показателем считается 96% и выше

Чтобы скачать все данные статистики, нажмите кнопку ![]()
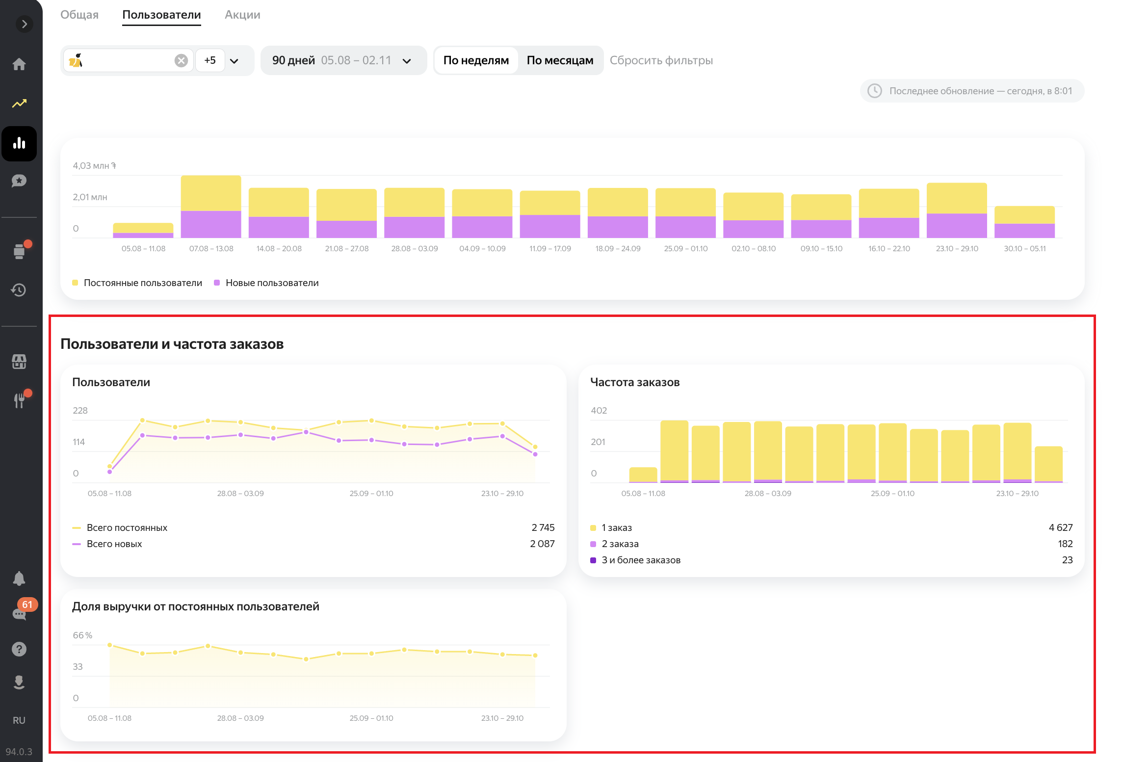
Статистика по пользователям
Какие показатели есть в статистике по пользователям
-
- Новые пользователи — количество пользователей, которые впервые сделали заказ
- Постоянные пользователи — количество пользователей, которые уже делали у вас заказы
- Все пользователи — общее количество пользователей
- Доля выручки от постоянных — сумма чеков по заказам от постоянных пользователей
Цифры под показателями показывают изменения относительно прошлого периода. Зеленые означают рост количества пользователей, а красные — снижение.

-
Выручка — сумма чеков всех заказов: от новых и постоянных пользователей
-
Пользователи — количество постоянных и новых пользователей
-
Частота заказов — количество пользователей, которые совершили один, два и более заказов
-
Доля выручки от постоянных пользователей — сумма чеков по заказам от постоянных пользователей


Статистика по акциям
Какие показатели есть в статистике по акциям
-
-
Количество заказов по акции — количество пользователей, которые сделали заказ по акции
-
Средний чек заказов по акции — выручка от заказов по акции, разделенная на количество заказов
-
Выручка от заказов по акции — сумма чеков всех заказов: выполненных или отмененных с компенсацией ресторану, минус скидка
-
Новые пользователи — количество пользователей, которые впервые сделали заказ

-
Выручка — сумма чеков всех заказов: по акции и без
-
Количество заказов — по всем заказам: по акции и без
-
Средний чек — по всем заказам: по акции и без
-
Новые пользователи — количество пользователей, которые впервые сделали заказ: по акции и без
-
Конверсия — процент пользователей, которые сделали заказ по акции

-
Подробнее об акциях рассказываем в этой статье.